PhishInstinct – Build a Human Firewall
- Realistic phishing simulations
- Behavior-driven security awareness
- Measurable risk reduction
Advanced phishing simulation and awareness platform designed to transform employee behavior into your strongest security layer.

Why PhishInstinct is Critical
Proactively identify human risk, meet compliance requirements, and reduce phishing incidents across your organization.
Compliance Pressure+
Continuous simulations required by regulations.
Human Vulnerabilities+
Employees remain primary attack vector.
No Risk Visibility+
Lack of measurable user risk insight.
Key Features
Realistic Simulations
Mirror real-world attacks.
Behavior Analytics
Track risky actions.
Custom Templates
Tailored campaigns.
Gamified Learning
Interactive training.
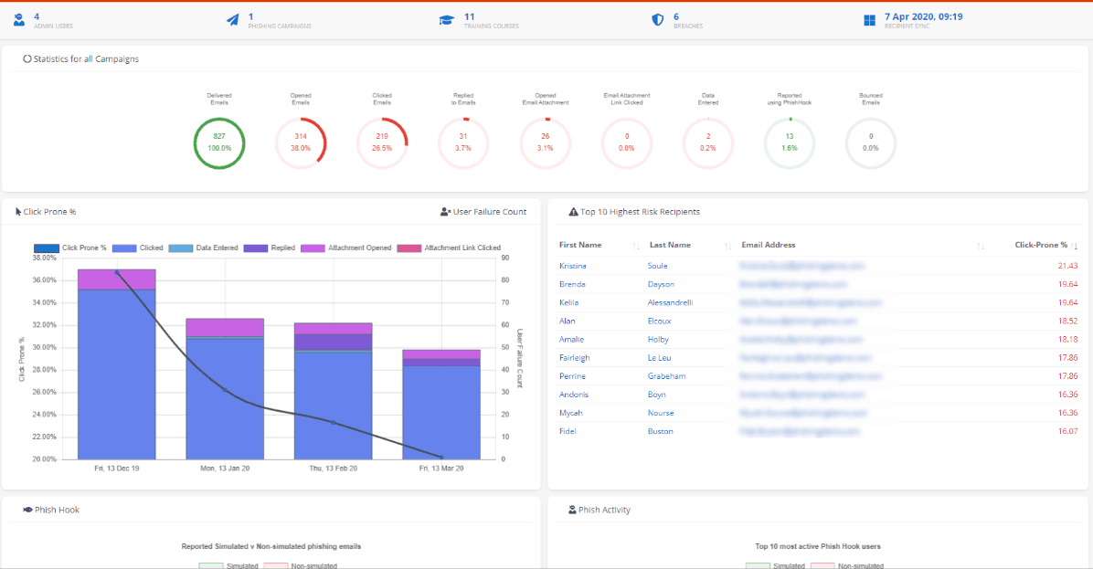
How PhishInstinct Works
Continuous phishing simulations with automated measurement and adaptive security training cycles.
Campaign design & targeting
Step 1Define audiences, risk groups, and simulation objectives aligned to policy and threat trends.
Simulation delivery
Step 2Send realistic phishing scenarios across email vectors with controlled timing and templates.
Behavior capture
Step 3Measure opens, clicks, credential entry attempts, and reporting actions with full auditability.
Risk scoring & analytics
Step 4Calculate user and team risk posture with trends, breakdowns, and exposure indicators.
Adaptive training
Step 5Trigger role-based micro-training automatically based on behavior and risk thresholds.
Continuous reporting
Step 6Track improvement over time with executive summaries, compliance evidence, and insights.
Frequently Asked Questions
What is PhishInstinct?+
Does it support compliance?+
Is automation supported?+
Turn Employees Into Your Strongest Defense
Reduce phishing risk with instinct-driven security awareness.